把中央处理器CPU(Central Processing Unit)、存储器(Memory)、定时器/计数器、中断、输入/输出I/O(Input/Output)接口电路等功能部件集成在一块集成电路芯片上的微型计算机。

计算机的核心部件 由运算器和控制器组成 主要完成计算机的运算和控制功能
1. 运算器——中央处理器CPU
PSW👇 

RS1、 RS0与片内工作寄存器组的对应关系👇

2. 控制器——中央处理器CPU
- 时钟电路
- (a)内部时钟电路
- (b)外部振荡源

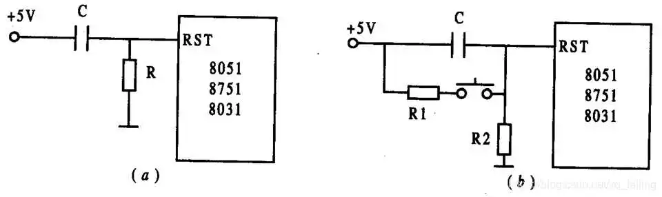
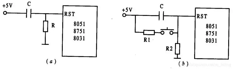
- 复位电路
- (a)上电复位电路
- (b)开关复位电路

- 复位后内部寄存器状态

3. 指令寄存器和指令译码器——中央处理器CPU
指令寄存器中存放指令代码。CPU执行指令时, 由程序存储器中读取的指令代码送入指令存储器, 经译码器译码后由定时与控制电路发出相应的控制信号, 完成指令所指定的操作。
4. 程序计数器PC(Program Counter)
PC用于存放CPU下一条要执行的指令地址, 是一个 16 位的专用寄存器, 可寻址范围是0000H~0FFFFH共 64 KB。 程序中的每条指令存放在ROM区的某一单元, 并都有自己的存放地址。 CPU 要执行哪条指令时, 就把该条指令所在 的单元的地址送上地址总线。 在顺序执行程序中, 当PC的 内容被送到地址总线后, 会自动加 1, 即(PC)← (PC)+1, 又指向CPU下一条要执行的指令地址。
5. 堆栈指针SP(Stack Pointer)——中央处理器CPU
堆栈操作是在内存RAM区专门开辟出来的按照“先进后出”原则进行数据存取的一种工作方式, 主要用于子程序调用及返回和中断处理断点的保护及返回, 它在完成子程序嵌套和多重中断处理中是必不可少的。为保证逐级正确返回, 进入栈区的“断点”数据应遵循“先进后出”的原则。SP用 来指示堆栈所处的位置, 在进行操作之前, 先用指令给SP赋值, 以规定栈区在RAM区的起始地址(栈底层)。当数据推入栈 区后, SP的值也自动随之变化。MCS - 51 系统复位后, SP初始化为07H。
6. 数据指针寄存器DPTR——中央处理器CPU
数据指针DPTR是一个 16 位的专用寄存器, 其高位字节寄存器用DPH表示,低位字节寄存器用DPL表示。既可作为一个 16 位寄存器DPTR来处理, 也可作为两个独立的 8 位寄存器DPH和DPL来处理。
DPTR 主要用来存放 16 位地址, 当对 64 KB外部数据存储器空间寻址时, 作为间址寄存器用。在访问程序存储器时, 用作基址寄存器。
具有记忆功能的电子部件,分为程序存储器和数据存储器两类
程序存储器:存储程序、表格等相对固定的信息
数据存储器:存储程序运行期间所用到的数据信息
1. 程序存储器ROM
- 对于8051来说, 程序存储器(ROM)的内部地址为0000H~0FFFH, 共 4 KB; 外部地址为 1000H~FFFFH, 共 60 KB。 当程序计数器由内部 0FFFH执行到外部 1000H 时, 会自动跳转。 对于 8751 来说, 内部有 4 KB的EPROM, 将它作为内部程序存 储器; 8031 内部无程序存储器, 必须外接程序存储器。 8031 最多可外扩 64 KB程序存储器, 其中 6 个单元地址具有特殊用途, 是保留给系统使用的。0000H是系统的启动地址, 一般在该单元中存放一条绝对跳转指令。0003H、000BH、 000BH、001BH和 0023H对应 5 种中断源的中断服务入口地址。
2. 内部数据存储器
- MCS-51 单片机片内RAM的配置如下图所示。片内RAM为 256 字节, 地址范围为00H~FFH, 分为两大部分: 低 128 字节(00H~7FH)为真正的RAM区; 高 128 字节 (80H~FFH)为特殊功能寄存器区SFR。 在低 128 字节RAM中, 00H~1FH共 32 单元是 4 个通用
工作寄存器区。每一个区有 8 个通用寄存器R0~R7。寄存器和RAM地址对应关系如表 。
寄存器与RAM 地址对照表👇
RAM中的位寻址区地址表👇

SFR特殊功能寄存器地址表1👇

SFR特殊功能寄存器地址表2👇

SFR特殊功能寄存器地址表3👇
3. 外部数据存储器
外部数据存储器一般由静态RAM构成,其容量大小由用户根据需要而定, 最大可扩展到 64 KB RAM , 地址是 0000H~0FFFFH。 CPU通过MOVX指令访问外部数据存储器, 用间接寻址方式, R0、R1和 DPTR都可作间接寄存器。注意, 外部RAM和扩展的I/O接口是统一编址的, 所有的外扩I/O 口都要占用 64 KB中的地址单元。
1. P0口
P0 口内部一位结构图👇
2. P1、P2和P3口
P1、P2 和P3 口为准双向口, 在内部差别不大, 但使用功能有所不同。
P1口是用户专用 8 位准双向I/O口, 具有通用输入/输出功能, 每一位都能独立地设定为输入或输出。当有输出方式变为输入 方式时, 该位的锁存器必须写入“1”, 然后才能进入输入操作。
P2口是 8 位准双向I/O口。外接I/O设备时, 可作为扩展系统的地址总线, 输出高8位地址, 与P0 口一起组成 16 位地址总线。 对于 8031 而言, P2 口一般只作为地址总线使用, 而不作为I/O线 直接与外部设备相连。
P3口的第二功能👇

单片机的引脚及其功能👇
- (a) 管脚图;
- (b) 8031 引脚功能分类

为满足各种实时控制的需要而设置
是重要的输入输出方式
8051单片机中有5个中断源,可分为高级和低级两个优先级别。
主要由振荡器和分频器组成
为系统各工作部件提供时间基准
串口、中断、定时/计数是单片机重要的内部资源
为CPU控制外部设备、实现信息交流提供了强有力的支持
1. 机器周期和指令周期——单片机工作的基本时序
-(1)振荡周期: 也称时钟周期, 是指为单片机提供时钟脉冲信号的振荡源的周期。
-(2)状态周期: 每个状态周期为时钟周期的 2 倍, 是振荡周期经二分频后得到的。
-(3)机器周期: 一个机器周期包含 6 个状态周期S1~S6, 也就是 12 个时钟周期。 在一个机器周期内, CPU可以完成一个独立的操作。
-(4) 指令周期: 它是指CPU完成一条操作所需的全部时间。 每条指令执行时间都是有一个或几个机器周期组成。MCS 51 系统中, 有单周期指令、双周期指令和四周期指令。
2. MCS - 51 指令的取指/执行时序

3. 访问外部ROM和RAM的时序
读外部程序ROM时序👇

读外部数据RAM时序 👇

写外部数据RAM的时序👇

- 数据总线DB(Data Bus)
- 地址总线 AB(Address Bus)
- 控制总线 CB(Control Bus)
三类分别传送数据信息、地址信息和控制信息

- 指令是规定计算机完成一个特定功能的命令 • MCS-51单片机设有传送、算术运算、逻辑运算、控制转移、位操作共5 类111条指令
- 用户可以通过立即寻址、寄存器寻址、寄存器间接寻址、直接寻址、变址 寻址、相对寻址、位寻址等7种寻址方式规定操作数
- 深入理解不同寻址方式的特点及功能,全面掌握各条指令的格式、功能及 使用方法是灵活运用指令系统的关键。
2.1.1 按指令所占的字节数
- 单字节指令(49条)
- 双字节指令(46条)
- 三字节指令(16条)
2.1.2 按指令的执行时间
- 单周期指令(65条)
- 双周期指令(44条)
- 四周期指令(2条)
2.1.3 按指令的功能
- 数据传送类指令(29条)
- 算术运算类指令(24条)
- 逻辑运算类指令(24条)
- 控制转移类指令(17条)
- 位操作类指令(17条)
[标号: ] 操作码助记符 [目的操作数][, 源操作数] [;注释]
【例】AA: ADD A, #10H ;将累加器A的内容与10H相加,结果存入累加器A
- AA为标号,是这条指令的标志,其值是该条指令的首地址
- ADD为操作码,说明要进行加法运算
- 目的操作数为累加器A,源操作数为#10H
- “;”后面为注释部分
为清晰准确地表述指令的格式及功能,下面对MCS-51单片机指令中常用的符号作一些规定:
- A(ACC):累加器
- B:专用寄存器,用于乘法和除法指令中
- C:进位标志或进位位,或布尔处理机中的累加位(器)
- DPTR:数据指针,可用作16位地址寄存器
- Rn(n=07):当前寄存器组的8个工作寄存器R0R7,由PSW中的 RS1、RS0决定当前使用的寄存器组。
- Ri(i=0或1):可用于间接寻址的两个寄存器R0、R1
- #data:8位立即数,即出现在指令中直接参与操作的操作数
- #data16:16位立即数
- rel:以补码形式表示的8位相对偏移量,范围为-128~127,主要用在相对寻址的指令中
- addr16和addr11:分别表示16位直接地址和11位直接地址,即存放操作数的存储器地址。
- direct:表示内部数据存贮器单元的地址或特殊功能寄存器SFR的地址, 对SFR而言,既可使用它的物理地址,也可直接使用它的名字。
- @:间接寻址中工作寄存器的前缀符号
- (X) :X单元中的内容
- bit :表示内部RAM和SFR中的某些具有位寻址功能的位地址。SFR中的 位地址可以直接出现在指令中,为了阅读方便,往往也可用SFR的名字和 所在的数位表示。如:表示PSW中的奇偶校验位,可写成D0H,也可写 成PSW.0的形式。
- ((X)) :以X单元的内容为地址的存储器单元内容,即(X)作地址,该地址 单元的内容用((X))表示。
- $:当前指令的地址
- / :对该位操作数取反,但不影响该位的原值
- →:表示操作流程,将箭尾一方的内容送入箭头所指的另一方单元中
- 定义:指操作数包括在指令字节中,紧跟在操作码的后面,作为指令的一 部分与操作码一起存放在程序存储器中,可以立即得到并执行,不需要经 过别的途径去寻找,故称为立即寻址。
- 汇编指令中,在一个数的前面冠以"#"符号作为前缀,就表示该操作数为立即数。
- 【例】==MOV A, #52H ;A←52H ==
- MOV DPTR, #5678H ;DPTR←5678H

- 定义:指令指定寄存器的名字,寄存器的内容为操作数
- 【例】MOV A, R0 ;A← (R0)
- 该指令的功能是把源寄存器R0中的内容传送到累加器A中,如R0中的 内容为30H,则执行该指令后A的内容也为30H。
- 可用于寄存器寻址的寄存器有: • 四组工作寄存器R0~R7共32个,但每次只能使用当前寄存器组中的8 个。
- 部分特殊功能寄存器A、B、DPTR等。
- 规定如下:
- 片内基本RAM的低128B、高128B,间接用Ri,即@R1, @R0
- 片外RAM(64KB):间接用DPTR,即@DPTR
- 片外扩展RAM:若小于256B,可用@DPTR或@R1, @R0,若大于256字 节,间接用DPTR,即@DPTR
- 注意:寄存器间接寻址方式不能用于对特殊功能寄存器SFR的寻址
- 【例】MOV DPTR, #3456H ;DPTR ←3456H
MOVX A, @DPTR ;A ←((DPTR)) - 是把DPTR寄存器的作为地址单元,从这个地址单元中取出内容传送给A, 假设(3456H)=99H,指令运行后(A)=99H。
- 指令中直接给出操作数的存储器地址,操作数在存储器中。
- 【例】MOV A, 52H ;A←(52H)

指令中52H为操作数的存储器地址
该指令的功能是把片内RAM地址为52H单元的内容送到A中,A的地址是E0H
该指令的机器码为E5H 52H。
变址寻址指令具有以下三个特点:
- 指令操作码内隐含有作为基地址寄存器用的数据指针DPTR或程序计数器PC,其中DPTR或PC中应预先存放有操作数的相应基地址。
- 指令操作码内也含有累加器A,累加器A中应预先存放有被寻址操作数地址对基地址的偏移量,该地址偏移量应是一个00H~0FFH范围内的无符号数。
- 在执行变址寻址指令时,单片机先把基地址和地址偏移量相加,以形成操作数的有效地址。
- MCS-51单片机共有三条变址指令
- MOVC A, @A+PC ;A←((A)+(PC))
- MOVC A, @A+DPTR ;A←((A)+(DPTR))
- JMP @A+DPTR ;PC←(A)+(DPTR)
- 前两条指令是在程序存储器中取操作数
- 第三条指令是要获得程序的跳转地址,实现程序的转移。
- 【例】MOV A, #22H
- MOV DPTR, #63A0H
- MOV A, @A+DPTR ;A←((A)+(DPTR))
- 相对寻址以程序计数器PC的当前值作为基地址,与指令中给出的相对偏移量rel进行相加,把所得之和作为程序的转移地址。
- 使用时注意以下两点
- ==当前PC值是指相对转移指令的存储地址加上该指令的字节数 ==
【例】JZ rel 是一条累加器A为零就转移的双字节指令。若该指令的存储地址为2050H,则执行该指令时的当前PC值即为2052H。即当前PC值是相对转移指令取指结束时的值。 - 偏移量rel是有符号的单字节数,以补码表示,其取值范围是-128~+127 (00H~FFH)。负数表示从当前地址向地址小的方向转移,正数表示从当前地址向地址大的方向转移。所以,相对转移指令满足条件后,转移的目标地址为:
目标地址 = 当前PC值 + rel = 指令存储地址 + 指令字节数 + rel
【例】SJMP 08H ;PC←PC+2+08H
• 这是一条转移指令,设PC当前值=2000H,PC+2=2002H因此程序转向(PC)+2+rel=2000H+2+08H =200AH单元。

为了使程序设计方便,MCS-51指令系统提供了多种位地址的表示方式,可归纳为4种形式:
- 直接使用位地址
【例】MOV C, 0D5H ;将PSW的位5(位地址D5H)的状态送进位标志位。 - 单元地址加位序号的形式
【例】MOV C, 0D0H.5 ;将PSW(单元地址0D0H)的位5(位地址D5H)的状态送进位标志位。 - 特殊功能寄存器符号加位序号的形式
【例】MOV C, PSW.5 ;将PSW的位5的状态送进位标志位。 - 位名称表示形式
【例】MOV C, F0 ;将PSW的位5(位地址D5H、位名称为F0)的状态送进位标志位。
- 寻址方式与寻址空间的关系

- 寻址方式与存储空间的关系

- 数据传送类指令用到的助记符有:MOV,MOVX,MOVC,XCH, XCHD,PUSH,POP,SWAP。
- 一般格式:MOV [目的操作数], [源操作数]
- 一般功能:目的操作数 ← 源操作数中的数据
- 源操作数可以是:A、Rn、direct、@Ri、#data
- 目的操作数可以是:A、Rn、direct、@Ri
- 数据传送指令一般不影响标志,只有一种堆栈操作可能直接修改程序状态 字PSW。
- 如果目的操作数为ACC,将会影响奇偶标志P。
- 功能:把源操作数送到累加器A
- 有直接、立即数、寄存器和寄存器间接寻址方式

【例】 设外部RAM(2023H)=0FH,执行以下程序段:
MOV DPTR, #2023H ;DPTR←2023H
MOVX A, @DPTR ;A←((DPTR))
MOV 30H, A ;30H←(A)
MOV A, #00H ;A←00H
MOVX @DPTR, A 😭(DPTR))←(A)DPTR所指向的内容赋予00H
程序段执行后,(DPTR)=2023H,(30H)=0FH, (A)=00H,(2023H)=00H,表示把片外RAM 2023H单元的内容0FH送到内部RAM的30H单 元,然后把外部RAM 2023H单元和累加器A清0。
- 功能:把源操作数送到所选定的工作寄存器Rn中
- 有直接、立即数和寄存器寻址方式
- 注意:没有
- MOV Rn, Rn;
- MOV Rn, @Ri;
- MOV @Ri, Rn

【例】设内部RAM(30H)=40H,(40H)=10H,(10H)=00H,(P1)=0CAH,分析以下程序执行后,各单元、寄存器、P2口的内容。
MOV R0, #30H ;R0←30H
MOV A, @R0 ;A←((R0))
MOV R1, A ;R1←(A)
MOV B, @R1 ;B←((R1))
MOV @R1, P1 😭(R1))←(P1)
MOV P2, P1 ;P2←(P1)
MOV 10H, #20H ;10H←20H
执行上述指令后,(R0)=30H;(R1)=(A)=40H;(B)=10H; (40H)=(P1)=(P2)=0CAH;(10H)=20H。
- 功能:把源操作数送到由直接地址direct所选定的片内RAM中
- 有直接、立即、寄存器和寄存器间接4种寻址方式
- 注意:MOV direct1, direct2,翻译成机器码时,源地址在前,目的地址在后。;一般格式:MOV [目的操作数], [源操作数]

- 功能:把源操作数送到以Ri中的内容为地址的片内RAM中
- 有直接、立即和寄存器3种寻址方式

- 功能:对存放于程序存储器中的数据表格进行查找传送
- 使用变址寻址方式

【例】编一查表程序,将内部RAM40H单元内的数(0~9)的平方存入内 部RAM50H单元。先作一个0~9的平方表,存入TAB中。然后用查表指令 实现上述功能。
MOV A, 40H ;40H单元的数送A
MOV DPTR, #TAB ;DP
MOVC A, @A+DPTR ;查表
MOV 50H, A ;查表得到的平方值,存50HTR指向表头
SJMP $ ;等待
TAB: 0, 1, 4, 9, ……81
- 这4条指令的功能是实现累加器A与片外RAM间的数据传送。使用寄存器寻址方式

- 堆栈操作有进栈和出栈,即可以压入和弹出数据,常用于保存或恢复现场。
- 进栈指令:保存片内RAM单元(低128字节)或特殊功能寄存器SFR的内容
- 出栈指令:恢复片内RAM单元(低128字节)或特殊功能寄存器SFR的内容

- 单片机开机复位后,(SP)默认为07H,但一般都需要重新赋值,设置新的 SP首址。
- 入栈的第一个数据必须存放于SP+1所指存储单元,故实际的堆栈底为SP 初值+1所指的存储单元。
- 注意:对于累加器来说,在堆栈指令中只能用ACC,不能用A,属于直接寻址。
【例】进入中断服务程序时,常把程序状态寄存器PSW、累加器A、数据指针DPTR进栈保护。
设当前SP为60H。则程序段
MOV SP, #60H
PUSH PSW
PUSH ACC
PUSH DPL
PUSH DPH
执行后,SP内容修改为64H,而61H、 62H、63H、64H单元中依次存入 PSW、A、DPL、DPH的内容。
在中断服务程序结束之前,用下列程序 段恢复数据。
POP DPH
POP DPL
POP ACC
POP PSW
指令执行之后,SP内容修改为60H, 而64H、63H、62、61H单元的内容依次弹出到DPH、DPL、A、PSW中。
保护数据时,进栈、出栈的次序一定要符合“先进后出”的原则。


- 这条指令的功能是把16位常数送入数据指针寄存器。这也是唯一一条16 位数据传送指令。
- 【例】设(R0)=30H,(A)=65H,(30H)=8FH,执行指令:
- XCH A, @R0 ;(R0)=30H,(A)=8FH,(30H)=65H
- XCHD A, @R0 ;(R0)=30H,(A)=6FH,(30H)=85H
- SWAP A ;(A)=56H
【例】将片内RAM30H单元与40H单元中的内容互换。
- 方法1(直接地址传送法)
- MOV 31H, 30H
- MOV 30H, 40H
- MOV 40H, 31H
- SJMP $
- 方法2(间接地址传送法)
- MOV R0, #40H
- MOV R1, #30H
- MOV A, @R0
- MOV B , @R1
- MOV @R1, A
- MOV @R0, B
- SJMP $
- 方法3(字节交换传送法)
- MOV A, 30H
- XCH A, 40H
- MOV 30H, A
- SJMP $
- 方法4(堆栈传送法)
- PUSH 30H
- PUSH 40H
- POP 30H
- POP 40H
- SJMP $
- 算术运算指令共有24条
- 算术运算主要是执行加、减、乘、除法四则运算
- MCS-51指令系统中还有加1、减1操作及BCD码的运算调整
- 虽然MCS-51单片机的算术逻辑单元ALU仅能对8位无符号整数进行运算, 但利用进位标志C,则可进行多字节无符号整数的运算。同时利用溢出标志,还可以对带符号数进行补码运算。
- 需要指出的是,除加1、减1指令外,这类指令一般都会对PSW有影响
这4条指令的功能是把立即数,直接地址、工作寄存器及间接地址内容与累加器A中的内容相加,运算结果存在A中。

- 各标志位的形成方法
- 如果位7有进位输出,则置位进位标志CY,否则清CY;
- 如果位3有进位输出,则置位半进位标志AC,否则清AC;
- 如果位6有进位输出而位7没有,或者位7有进位输出而位6没有,则置位溢出标志OV,否则清OV,即OV=CY7⊕CY6。
- 若累加器A中1的个数为奇数,则P=1,否则,P=0。
- 对于加法,溢出只能发生在两个加数符号相同的情况。在进行带符号数的加法运算时,溢出标志OV=1表示有溢出发生(即和大于+127或小于 ~128)。
- 【例】设(A)=85H,(R1)=30H,(30H)=0AFH,执行指令:
- ADD A,@R1
- 1000 0101
+ 1010 1111
1 0011 0100
执行结果为:(A)=34H, CY=1, AC=1, OV=1, P=1


- 在进行减法运算中,CY=1表示有借位,CY=0则无借位。
- OV=1表明带符号数相减时,从一个正数减去一个负数结果为负数,或者 从一个负数中减去一个正数结果为正数的错误情况。
- 在进行减法运算前,如果不知道借位标志位C的状态,则应先对CY进行清零操作。
- 如果要进行不带借位减法,只需把CY先清零。
- 【例】设(A)=0C9H, (R3)=54H, (CY)=1, 执行指令:SUBB A, R3
1100 1001
-0000 00011100 1000
- 0101 0100
0111 0100
结果:(A)=74H, Cy=0, AC=0, OV=1, P=0

在乘法运算时,如果OV=1,说明乘积大于FFH,否则OV=0,但进位标志位CY总是等于0。
【例】若(A)=80H=128, (B)=32H=50,执行指令: MUL AB
结果:(B)=19H, (A)=00H, OV=1, CY=0

- 除法运算总是使进位标志位CY等于0
- 如果OV=1,表明寄存器B中的内容为00H,那么执行结果为不确定值, 表示除法有溢出。
- 【例】设(A)=0BFH,(B)=32H,执行指令: DIV AB
结果: (A)=03H, (B)=29H, CY=0, OV=0

- 除法运算总是使进位标志位CY等于0
- 如果OV=1,表明寄存器B中的内容为00H,那么执行结果为不确定值, 表示除法有溢出。
- 【例】设(A)=0BFH,(B)=32H,
- 执行指令: DIV AB
- 结果: (A)=03H, (B)=29H, CY=0, OV=0

- 在INC direct指令中,如果直接地址是I/O口,其功能是先读入I/O锁存器的内容,然后在CPU进行加1操作,再输出到I/O口中,这就是“读— 修改—写”操作。
- 加1指令不影响标志。如果原寄存器的内容为FFH,执行加1后,结果就会 是00H。但不会影响标志。

减1操作也不影响标志。若原寄存器的内容为00H,减1后为FFH,运算结 果不影响任何标志位。当直接地址是I/O口时,实现“读—修改—写” 操作。

- 在进行BCD码运算时,这条指令总是跟在ADD或ADDC指令之后,其功能是对执行加法运算后存于累加器A中的结果进行调整。
- 注意:只能用于加法运算
- 【例】有两个BCD数36与45相加,结果应为BCD码81,程序如下:
- MOV A, #36H
- ADD A, #45H
- DA A
加法指令执行后得结果7BH;
第三条指令对累加器A中的结构进行十进制调整,低4位(为0BH)大于9,因此要加6,最后得到调整的BCD码为81。



【例】
MOV A, #04H ;(A)=04
RL A ; (A)=08
RR A ;(A)=04
• 逻辑左移一位相当于乘2,逻辑右移一位相当于除2。



【例】利用逻辑运算指令,可以模拟各种硬件逻辑电路。
如下图所示的组合逻辑电路,试编写一程序模拟其功能。设输入信号放在X、Y、Z单元中, 输出信号放在F单元。

• 参考程序如下:
MOV A, X ;A ← (X)
ANL A, Y ;A ← (A) ∧ (Y)
MOV R1, A ;A内容暂存
MOV A, Y ;A ← (Y)
XRL A, Z ;A ← (Y) ⊕ (Z)
CPL A ;A ← (Y) ⊕ (Z)
ORL A, R1 ;得到输出
MOV F, A ;存输出
SJMP $



【例】将外部数据RAM中的一个数据块传送到内部数据RAM中,两者的首地址分别为 DATA1和TATA2,遇到传送的数据为0时停止。
解:外部RAM向内部RAM的数据传送一定要借助于累加器A,利用累加器判零转移指令正好可以判别是否要继续传送或者终止。
MOV DPTR, #DATA1
MOV R1, #DATA2
LOOP: MOVX A, @DPTR HERE: JZ HERE
MOV @R1, A INC DPTR
INC R1 SJMP LOOP
;外部数据块首地址 ;内部数据块首地址 ;外部数据送给A ;为0则终止
;不为0传送内部RAM数据 ;修改地址指针 ;继续循环
【例】将外部数据RAM中的一个数据块传送到内部数据RAM中,两者的首地址分别为 DATA1和TATA2,遇到传送的数据为0时停止。
中断是指计算机在执行某一程序的过程中, 由于计算机系统内、外的某种原因, 而必须中止原程序的执行, 转去执行相应的处理程序, 待处理结束之后, 再回来继续执行被中止的原程序的过程。采用了中断技术后的计算机, 可以解决CPU与外设之间速度匹配的问题, 使计算机可以及时处理系统中许多随机的参数和信息, 同时, 它也提高了计算机处理故障与应变的能力。
中断源是指在计算机系统中向CPU发出中断请求的来源, 中断可以人为设定, 也可以是为响应突发性随机事件而 设置。通常有I/O设备、实时控制系统中的随机参数和信息 故障源等。
中断优先级越高, 则响应优先权就越高。当CPU正在执行中断服务程序时, 又有中断优先级更高的中断申请产生, 这时CPU就会暂停当前的中断服务转而处理高级中断申请, 待高级中断处理程序完毕再返回原中断程序断点处继续执行, 这一过程称为中断嵌套。
(1) 在每条指令结束后, 系统都自动检测中断请求信号, 如果有中断请求,且CPU处于开中断状态下, 则响应中断。
(2) 保护现场, 在保护现场前, 一般要关中断, 以防止现场被破坏。保护现场一般是用堆栈指令将原程序中用到的寄存器推入堆栈。
(3) 中断服务, 即为相应的中断源服务。
(4) 恢复现场, 用堆栈指令将保护在堆栈中的数据弹出来, 在 恢复现场前要关中断, 以防止现场被破坏。在恢复现场后应及时开中断。
(5) 返回, 此时 CPU将推入到堆栈的断点地址弹回到程序计数器, 从而使CPU继续执行刚才被中断的程序。
图 MCS - 51中断系统结构框图👇

在INT0或INT1口输入一个信号(低电平或下降沿),就可以使单片机临时停下正在执行的程序,转去执行预先编内好、另外的程序。
INT0:外部中断0触发方式控制位,1表示边沿触发,0表示电平触发;
EX0:外部中断0允许位,1表示允许外部中断0的中断申请;
ET0:定时/计数器0中断允许位,1表示允许定时/计数器0的溢出中断;
IE0:外部中断0中断申请标志位,1表示有中断申请。
IT0设置触发中断的方法:单片机中IT0=1——下降沿触发(边缘触发方法),IT0=0——低电平触发(电平触发方法)
EA是总中断,开启总中断时只要用SETB EA将EA置1就行了。
Px0=1高优先级中断;px0=0低优先级中断
表 8051 中断源

- 特殊功能寄存器TCON中的标志👇
- 特殊功能寄存器SCON
- 中断允许控制 MCS - 51单片机有 5个(8052有 6个)中断源, 为了使每个中断源都能独立地被允许或禁止, 以便用户能灵活使用, 它在每个中断信号的通道中设置了一个中断屏蔽触发器。 只有该触发器无效, 它所对应的中断请求信号才能进入CPU, 即此类型中断开放。 否则, 即使其对应的中断标志位置 1, CPU也不会响应中断, 即此类型中断被屏蔽了。同时CPU内还设置了一个中断允许触发器, 它控制CPU能否响应中断。

- 中断优先级

表 5.2 同级内第二优先级次序👇

例如, 某软件中对寄存器IE、 IP设置如下:
MOV IE, # 8FH
MOV IP, # 06H
则此时该系统中:
- CPU中断允许;
- 允许外部中断 0、外部中断 1、定时器 /计数器 0、
- 定时器 /计数器1提出的中断申请;
- 允许中断源的中断优先次序为: 定时器 /计数器 0>外部中断 1>外部中断 0>定时器/计数器 1。
- 中断响应的条件
(1)同级或高优先级的中断已在进行中;
(2)当前的机器周期还不是正在执行指令的最后一个机器周期(换言之, 正在执行的指令完成前, 任何中断请求都得不到响应);
(3)正在执行的是一条 RETI或者访问特殊功能寄存器IE或 IP的指令(换言之, 在 RETI或读写 IE或 IP之后, 不会马上响应中断请求, 而至少执行一条其它指令之后才会响应)。
2.中断响应请求
单片机一旦响应中断请求, 就由硬件完成以下功能:
(1)根据响应的中断源的中断优先级, 使相应的优先级状态触发器置 1;
(2)执行硬件中断服务子程序调用, 并把当前程序计数器PC的内容压入堆栈;
(3)清除相应的中断请求标志位(串行口中断请求标志 RI和 TI除外);
(4)把被响应的中断源所对应的中断服务程序的入口地址(中断矢量)送入PC, 从而转入相应的中断服务程序。
表 中断服务程序入口地址表👇

例如, 现有外部中断 1 提出申请, 且主程序中有R0、 R1、
DPTR、累加器A需保护, 则编制程序应为:
ORG 0000H
AJMP MAIN
ORG 0013H
LJMP INT1 …
ORG 0100H
MAIN: …; 主程序 …
ORG 1000H
INT1:
PUSH ACC ; 中断服务程序
PUSH DPH
PUSH DPL
PUSH 0
PUSH 1
…
POP 1
POP 0
POP DPL
POP DPH
POP ACC
RETI
编程中应注意:
(1) 在 0000H放一条跳转到主程序的跳转指令, 这是因为MCS-51单片机复位后, PC的内容变为 0000H, 程序从 0000H 开始执行, 紧接着 0003H是中断程序入口地址, 故在此中间只能 插入一条转移指令;
(2) 响应中断时, 先自动执行一条隐指令“LCALL 0013H”, 而 0013H至 001BH(定时器 1 溢出中断入口地址)之间可利用的存储单元不够, 故放一条无条件转移指令。
(3) 在中断服务程序的末尾, 必须安排一条中断返回指令RETI, 使程序自动返回主程序。
5.3 中断系统的应用
例 1 单步操作的中断实现。 把一个外部中断(设为INT0])设置为电平激活方式。
其中断服务程序的末尾写上如下几条指令:
JNB P3.2, $ ; 在INT0变高前原地等待(死循环)
JB P3.2, $; 在 INT0变低前原地等待(死循环)
RETI; 返回并执行一条指令
现在,若INT0保持低电平, 且允许INT0中断, 则CPU就进入外部中断 0 服务程序, 由于有上述几条指令, 它就会停在 JNB 处, 原地等待。当INT0 端出现一个正脉冲(由低到高, 再到低)时, 程序就会往下执行, 执行RETI后, 将返回主程序, 往下执行一条指令, 然后又立即响应中断,以等待INT0端出现的下一个正脉冲。 这样在INT0端每出现一个正脉冲, 主程序就执行一条指令, 实现了单步执行的目的, 要注意的是, 这个正脉冲的高电平持续时间不小于 3个周期, 以确保CPU能采集到高电平值。
例 2 多中断源。
MCS - 51 单片机有两个外部中断输入端, 当有 2 个以上中断源时, 它的中断输入端就不够了。此时, 可以采用中断与查询相结合的方法来实现。 可以使每个中断源都接在同一 个外部中断输入端上, 同时利用输入口线作为多中断源情况 下各中断源的识别线。

ORG 0003H
LJMP INT0 …
INT0:
PUSH PSW
PUSH ACC
JB P0.7, DV1
JB P0.6, DV2
JB P0.5, DV3
JB P0.4, DV4
GOBACK:
POP ACC
POP PSW
RETI
DV1: … ; 装置1中断服务程序
…
开关S1和S2分别接至INT0和INT1,
初始时LED指示灯L1和L2熄灭,
当S1按下S2断开,L1亮,L2灭;
当S2按下S1断开,L2亮,L1灭。
用中断方式实现。编写程序
ORG 0003H
LJMP INT0
ORG 0013H
LJMP INT1
MAIN:
MOV IE,#85H;让EX0,EX1为1,启动中断
SETB P0.0
SETB P0.1
INT0:
MOV SP,#50H
JMP SAVE
CLR P0.0
SETB P0.1
JMP BACK
RET1
INT1:
MOV SP,#70H
JMP SAVE
CLR P0.1
SETB P0.0
JMP BACK
RET1
SAVE:
SETB RS0;对Ri存储区的保护
SETB RS1
PUSH ACC
PUSH DPH;对DPTR的保护
PUSH DLH
PUSH B
BACK:
CLR RS0
CLR RS1
POP B
POP DLH
POP DPH
POP ACC
POP PSW
END
图 6.1 定时器/计数器结构框图

加法计数器是计满溢出时才申请中断, 所以在给计数器赋初值时, 不能直接输入所需的计数值, 而应输入的是计数 器计数的最大值与这一计数值的差值, 设最大值为 M, 计数 值为 N, 初值为 X, 则 X的计算方法如下:
计数状态: X=M-N <计数外部给的信号>
定时状态: X=M-定时时间/T <内部时钟信号>
而T=12÷晶振频<常选晶振频率11.0592Mhz>
一、定时器/计数器的方式寄存器TMOD
图 6.2 TMOD各位定义

1. M1M0工作方式控制位
表 6.1 工作方式选择表

2. C/T定时器方式或计数器方式选择位
若C/T=1时, 为计数器方式; C/T = 0时, 为定时器方式。
3. GATE 定时器/计数器运行门控标志位
当GATE=1时, 只有INT0 (或INT1)引脚为高电平且TR0(或TR1 )置 1 时, 相应的定时器 /计数器才被选通工作, 这时可用于测量在INTx端出现的正脉冲的宽度。若GATE=0, 则只要 TR0 (或 TR1)置 1, 定时器 /计数器就被选通, 而不管 INT0 (或 INT1)的电平是高还是低
二、定时器/计数器控制寄存器TCON
TF0、TF1分别是定时器/计数器T0、 T1 的溢出标志位, 加法计数器计满溢出时置 1, 申请中断, 在中断响应后自动复 0。
TF产生的中断申请是否被接受, 还需要由中断是否开放来决定。
TR1、TR0 分别是定时器 /计数器T1、 T0 的运行控制位,通过软件置 1 后, 定时器 /计数器才开始工作, 在系统复位时被清 0。
一、方式 0
图 6.4 方式 1(16位计数器)

二、方式 1
图 6.4 方式 1(16位计数器)

三、方式 2
图 6.5 方式 2(初始常数自动重装载)

另一个八位置有初值,自动重新装载
四、方式 3
图 6.6 方式 3(两个 8 位独立计数器)

T1去串行口相关工作位置
选用定时器 /计数器T0 作定时器, 输出为P1.0 引脚, 2 ms 的方波可由间隔 1 ms的高低电平相间而成, 因而只要每隔 1 ms对 P1.0 取反一次即可得到这个方波。
定时 1 ms的初值:
因为机器周期=12÷6 MHz= 2 μs
所以 1 ms内T0需要计数N次: N= 1 ms÷2 μs = 500
录
- 如何控制一个发光二极管——闪烁 500ms


版权声明:
本文来自互联网用户投稿,该文观点仅代表作者本人,不代表本站立场。本站仅提供信息存储空间服务,不拥有所有权,不承担相关法律责任。
如若内容造成侵权、违法违规、事实不符,请将相关资料发送至xkadmin@xkablog.com进行投诉反馈,一经查实,立即处理!
转载请注明出处,原文链接:https://www.xkablog.com/bcyy/19910.html